Tutti noi (o quasi) siamo in grado di gestire il nostro PC personale: backup, aggiornamenti, manutenzione, controllo remoto e così via. Ma quando i computer sono 10, 100, 1.000, e magari appartengono a persone diverse che lavorano in smart working, tutto diventa enormemente più difficile. Lo sanno bene gli amministratori di sistema e i responsabili IT, che di sovente si trovano a supervisionare e mantenere decine e decine di sistemi eterogenei. Per aiutare i professionisti del settore in questo difficile compito interviene SupRemo Console: un servizio in cloud, accessibile tramite browser web, che semplifica la gestione remota di molteplici sistemi. Vediamo dunque quali funzione offre in questa nostra recensione e guida a SupRemo Console
Trattazione aggiornata a luglio 2023 per rispecchiare le caratteristiche introdotte dalle release più recenti, il potenziamento delle aree di ticketing e assistenza con l'introduzione di nuove funzionalità relative alla gestione della rubrica e alla coda richieste
SupRemo Console è una piattaforma realizzata dall'azienda italiana Nanosystems della quale vi abbiamo già parlato in relazione ai software Supremo (per il controllo remoto del desktop) e Uranium Backup (per la copie di sicurezza dei dati).
È compatibile con Windows (desktop e server) e macOS.
Grazie all'integrazione con Supremo Professional e Uranium Backup Professional offre le seguenti funzionalità:
- Controllo remoto
- Gestione remota dei dispositivi con monitoraggio stato di salute e notifiche in caso di problemi prestazionali o di sicurezza
- Inventario hardware e software
- Coda d'assistenza, Personalizzazione avanzata ed Installazione automatica e/o massiva del software
- Monitoraggio delle connessioni in entrata ed in uscita del dispositivo
- Gestione e verifica dei backup

SupRemo Console, Passo 1: Registrazione e login
Per prima cosa è necessario registrarsi alla pagina dedicata ed eseguire login

La registrazione alla Console è gratuita, ma per sfruttare le funzionalità di controllo, monitoraggio e gestione remota è necessario ottenere una licenza Professional dei software sopra citati SupRemo e, per l'amministrazione delle copie di sicurezza, Uranium Backup. Chi desiderasse testare il servizio prima dell'acquisto può farlo attivando gratuitamente una licenza completa della durata di 21 giorni. Questa procedura è completamente automatizzata e non richiede alcuna registrazione o inserimento di carta di credito, come per tutti i prodotti della suite Nanosystems.
Le guide Attiva Supremo Professional ed associa i tuoi dispositivi e Attiva Uranium Backup Professional mostrano in dettaglio come utilizzare i codici di licenza per l'attivazione.
SupRemo Console, Passo 2: Configurazione di SupRemo
Passiamo ora al PC che desideriamo controllare e installiamo SupRemo, il programma di controllo remoto
» Download: SupRemo

Dopo aver installato SupRemo sul client che desideriamo amministrare tramite la console, cliccare Strumenti -> Professional ed eseguire da lì login con le stesse credenziali scelte per l'accesso a SupRemo Console

In alternativa: tramite SupRemo Console è possibile generare copie personalizzate e auto-installanti di Supremo. Vedi paragrafo dedicato, più sotto.
Tornati a SupRemo Console, seguire Account -> Attivazioni e cliccare il pulsante Attiva in corrispondenza del client appena configurato. Potremo così scegliere quali funzionalità di gestione remota abilitare. A meno di necessità specifiche, raccomando di spuntarle tutte

SupRemo Console, Passo 3: Dashboard
Ora è tutto pronto e possiamo iniziare la gestione remota tramite SupRemo Console.
Una delle aree più interessanti si trova sotto Gestione remota -> Dashboard. Nella colonna di sinistra troviamo la lista dei computer collegati alla console, mentre sulla destra c'è un riepilogo dello stato dei sistemi. Nello screenshot seguente, ad esempio, SupRemo Console segnala che il PC client sul quale ho installato SupRemo è interessato da un problema: ha l'antivirus disattivato

Gli altri aspetti monitorati sono:
- Spazio su disco in esaurimento
- Alto utilizzo della CPU o della RAM
- Aggiornamenti di Windows disponibili (ma non ancora installati)
- Antivirus o firewall disattivati
Cliccando sulla lente d'ingrandimento in corrispondenza di detto sistema si entra direttamente nella sezione di gestione (raggiungibile anche cliccando Gestione Dispositivi).
SupRemo Console, Passo 4: Gestione dispositivo
Una volta entrati nel dettaglio del singolo dispositivo siamo accolti dalla dashboard relativa al sistema in questione, che espone molte informazioni utili: dal sistema operativo allo spazio su disco, passando per l'hardware e i software installati

La tab Hardware approfondisce le componenti e le periferiche del sistema. Nello screenshot seguente notiamo la presenza di due banchi di RAM, il processore Intel Core i5 eccetera (nota: il client da cui ho ottenuto lo screenshot era una macchina virtuale Hyper-V. Supremo Console svolge dunque un ottimo lavoro nell'identificare le periferiche virtuali, CPU compresa, ed è adatto anche in ambienti VDI)

La tab Software elenca tutti i programmi installati, con la relativa versione. È utilissimo per accertarsi al volo che un determinato PC stia effettivamente utilizzando la versione aggiornata di un particolare software o che l'utente non abbia installato programmi indesiderati

Monitoraggio segnala eventuali problemi prestazionali o di sicurezza rilevati e raccoglie le varie notifiche, correnti e passate, generate sulla base ai parametri definiti per la Policy di monitoraggio assegnata al dispositivo in questione

Stato sistema presenta alcune delle informazioni relative all'unità disco, alle reti, ad antivirus, antispyware e firewall

Fra le novità delle nuove release, segnaliamo il potenziamento della sezione Rubrica:
- introdotta in
Proprietàla possibilità di consultare dettagli riguardanti i piani Supremo Professional (es. stato macchina e funzionalità attive) e Uranium Backup Professional (es. stato macchina e versione) - introdotti messaggi di alert riguardanti eventuali problemi (es. client offline)

SupRemo Console, Passo 5: Connessione con SupRemo
In cima alla pagina di gestione del dispositivo è sempre presente il pulsante Connetti con SupRemo. Per utilizzarlo è necessario che SupRemo sia installato anche sul PC che stiamo utilizzando per consultare SupRemo Console. Ciò fatto, basta un click per accedere direttamente al dispositivo in questione e prenderne controllo da remoto

Per la mia prova sono così entrato nel PC che stavo monitorando e ho riattivato l'antivirus, risolvendo la segnalazione precedente. Comodissimo e perfettamente implementato.
SupRemo Console, Passo 6: Monitoraggio
La sezione Monitoraggio sarà apprezzatissima da chi debba gestire un numero particolarmente elevato di sistemi. All'interno di una sola pagina sono infatti raccolte le notifiche relative a problemi prestazionali o di sicurezza emersi nei vari computer e, per ogni notifica, è presente un link tramite il quale entrare direttamente nella sezione di gestione (vista poco fa) della macchina interessata
Le notifiche vengono generate sulla base di Policy di monitoraggio che possono essere configurate autonomamente ed assegnate ai vari dispositivi secondo le proprie necessità di monitoraggio. Per ogni Policy possono essere definiti parametri quali % di utilizzo dello spazio su disco, della CPU e dalla RAM (al superamento delle quali si riceve la notifica), la disponibilità di aggiornamenti Windows da installare e la disabilitazione di antivirus e firewall.
E' possibile anche attivare l'invio di tali notifiche alla propria email.

SupRemo Console, Passo 7: SupRemo Custom e installazione automatica
Tramite SupRemo Console sono disponibili le funzioni SupRemo Custom e SupRemo Custom Pro (raggiungibili dalla sezione SupRemo -> Personalizzazioni).
SupRemo Custom consente di generare una versione personalizzata del client SupRemo: l'amministratore può inserire i loghi aziendali, modificare i colori dell'interfaccia, mostrare eventuali note o informazioni di contatto


SupRemo Custom Pro permette una personalizzazione funzionale ancora più spinta. Mediante le funzioni offerte, l'amministratore può:
- permettere ai clienti di richiedere assistenza direttamente da SupRemo e fissare con loro un appuntamento
- autorizzare specifici ID di Supremo a connettersi al cliente
- attivare, sin dal primo avvio, l'accesso automatico sicuro per il controllo non presidiato
- abilitare l'aggiornamento automatico di SupRemo
- impostare una password per la modifica delle configurazioni
- attivare la richiesta di conferma nel momento in cui si riceve una connessione esterna

La sezione dedicata all'installazione automatica permette di configurare centralmente e distribuire SupRemo in maniera automatica e/o massiva sui dispositivi della rete, in pochi semplici clic. È possibile generare una linea di comando da utilizzare con il file .exe, con il file .msi, o con il pacchetto .msi insieme al file .mst. In alternativa, per le reti più ampie, la funzionalità può essere sfruttata anche per installare massivamente Supremo tramite GPO.
Tramite la generazione di una copia auto-installante di SupRemo è possibile:
- aggiungere automaticamente alla Rubrica i client distribuiti
- distribuire i client di Supremo con impostazioni predefinite
- avviare e installare il servizio automaticamente su tutti i client


SupRemo Console, Passo 8: Gestione Assistenze
Chi debba fornire supporto agli utenti sa bene che, spesso, la complessità del lavoro non è tanto l'intervento tecnico in sé, quanto la raccolta delle richieste, l'assegnazione all'incaricato, la reportistica e, più in generale, tutta l'attività "manageriale" che ne deriva. Ebbene: SupRemo Console integra anche una sezione dedicata proprio a questo.
Si raggiunge da Supremo -> Gestione assistenze e richiede per prima cosa la creazione di un team, e l'aggiunta degli indirizzi email degli operatori che forniranno assistenza. A questo punto il team è pronto a ricevere le richieste.
Si procede creando una versione personalizzata del client di assistenza tramite SupRemo Custom Pro e la si distribuisce agli utenti, che potranno così richiedere supporto direttamente dall'interfaccia del programma. Ogni ticket sarà tracciato da SupRemo Console.
Lo sviluppatore sta continuando a potenziare progressivamente quest'area. Nelle release più recenti sono dunque state introdotte nuove funzionalità che consentono di:
- raggruppare i contatti nella nuova sezione
Organizzazioni - inserire note interne da allegare ai ticket processati
- condividere con gli altri operatori del Team lo storico delle sessioni di assistenza

Inoltre, il pannello di gestione degli utenti è stato ulteriormente rifinito per rispondere alle necessità di team numerosi. Nella nuova sezione Gestione Utenti è possibile condividere la Gestione Remota e la Gestione Assistenze in modo semplice e intuitivo

Un'altra funzionalità importantissima è la possibilità di condividere i gruppi della Rubrica fra più persone

Per fornire un'assistenza sempre più rapida ai clienti, è ora possibile creare nuovi operatori direttamente dalla Console, senza bisogno di un account.
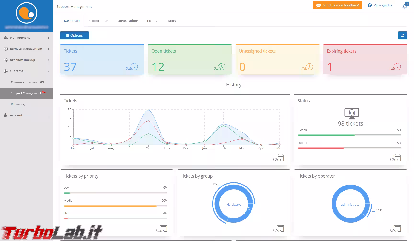
Grazie alla nuova dashboard è possibile visualizzare a colpo d'occhio il numero di richieste evase, in attesa e l'andamento nel corso del tempo

In caso fosse necessario ricostruire lo storico di un determinato intervento, è possibile vedere in dettaglio i collegamenti effettuati, verificando data e orario di inizio e di fine, durata delle singole assistenze, ID e indirizzo mail dell'operatore.

Negli ambiti enterprise più strutturati sarà probabilmente necessario integrare Supremo Console con sistemi informativi esterni (ERP, RMM, CRM, sistemi di ticketing ed helpdesk o altre applicazioni). Allo scopo, la piattaforma espone ora un set di API dedicate, che permettono di consentire l'accesso ai dati relativi alle attività degli operatori e allo stato dei device dei clienti.
Per maggiori informazioni si veda la guida dedicata.
SupRemo Console, Passo 9: Uranium Backup
Come anticipato, SupRemo Console si integra perfettamente anche con Uranium Backup, altro software realizzato da Nanosystems e dedicato alla creazione dei backup. Le istanze di Uranium Backup in esecuzione sui client sono infatti gestibili direttamente tramite Supremo Console.
Il primo punto d'ingresso è la sezione Management. Cliccando su uno dei sistemi possiamo innanzitutto eseguire puntualmente il set di backup precedentemente configurato sul sistema remoto semplicemente cliccando l'iconcina "Play"

Cliccando invece sull'elemento stesso si visualizza lo storico delle esecuzioni. Nello screenshot seguente, ad esempio, vediamo che l'operazione era fallita alcune volte, ma poi è stata completata con successo

Sotto Uranium Backup -> Cronologia backup è invece disponibile il log aggregato del backup di tutti i sistemi. Anche qui, ci sono i comodi link per accedere direttamente al dettaglio dei singoli computer, e i filtri per ridurre la mole di informazioni visualizzate a quelle desiderate al momento

Un'altra funzione molto utile: SupRemo Console invia automaticamente email di notifica all'amministratore quando rileva il fallimento di una procedura di backup. Questa caratteristica è importantissima: non c'è nulla di peggio che trovarsi a dover ripristinare un sistema dal backup per poi scoprire che la copia di sicurezza non è disponibile

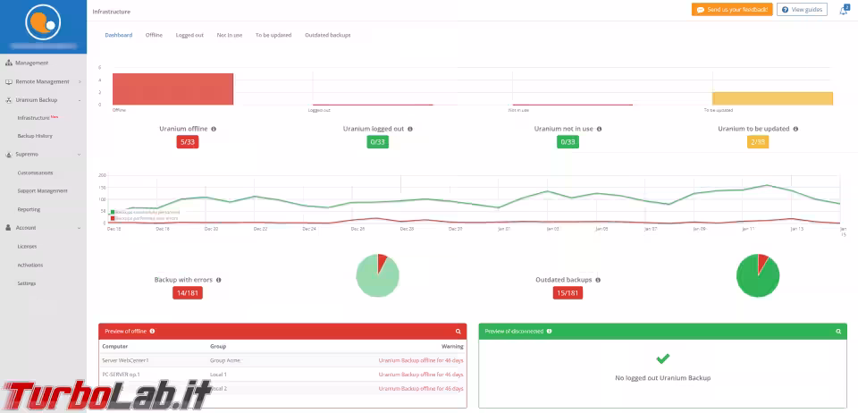
La nuova sezione Infrastruttura espone un monitoraggio completo delle macchine su cui è installato Uranium Backup, controllando i client offline, disconnessi, non in uso, da aggiornare o quelli che hanno riscontrato errori nella procedura di backup

Prezzi e piani
SupRemo Professional ha prezzi diversi a seconda del numero di computer da monitorare e di connessioni simultanee. L'azienda Nanosystems ci permette di configurare i servizi nel dettaglio, in modo da ottenere il miglior prezzo possibile e non pagare di più per qualcosa che non si utilizzerà realmente, come accade con altre aziende. Altro notevole vantaggio è la possibilità di acquisto di piani trimestrali, il cui prezzo di partenza è di soli 128€ per 3 connessioni simultanee (il numero di operatori del Team di Assistenza sarà lo stesso del numero connessioni) e 10 dispositivi monitorabili. L'upgrade di connessioni e/o dispositivi da monitorare sarà possibile in qualsiasi momento durante la durata del piano.
Se siete interessati anche al monitoraggio dei backup, dovreste aggiungere a questi prezzi la licenza Uranium Backup Professional, che è un abbonamento annuale da 216 euro.
Conclusioni
In questa guida abbiamo visto come utilizzare SupRemo Console per gestire una flotta di computer in modo centralizzato. Il servizio è in cloud, quindi è comodissimo da usare tramite browser web, ed offre un ventaglio di funzionalità davvero ampio, ognuna ampiamente personalizzabile. L'ottima integrazione con Uranium Backup aggrega poi in un solo strumento anche il monitoraggio delle copie di sicurezza: un'attività critica per ogni professionista.
Chi fosse interessato a provare Supremo Console in prima persona, può contattare lo sviluppatore, presentandosi come utente di TurboLab.it, per richiedere una prova gratuita e senza impegno.